Customer relationship management (CRM) involves myriad variables and data points that change frequently, so keeping up can be challenging. However, current data is essential to moving deals through the sales pipeline and expertly handling the needs of customers and prospects.
Customizable CRM dashboards display real-time data updates and insightful reports to help you and your sales team make the best decisions. We’ll explain more about CRM dashboards and share tips on customizing dashboards to maximize your customer relationship management tools.
What is a CRM dashboard?
A CRM dashboard is a crucial CRM software tool that provides a snapshot of your sales activity and key performance indicators (KPIs). It typically focuses on images, graphs and figures instead of lengthy sections of text. Sales teams use CRM dashboards to get an overview of their sales pipeline’s effectiveness and to determine which tasks must be completed next.
CRM dashboards are extensively customizable, giving sales teams and managers the flexibility to track the most important CRM metrics for the organization. For example, you can focus on acquired leads, secured deals, KPIs and more. CRM dashboards are also excellent tools for tracking the progress of individual sales team members toward specific performance goals.
A CRM dashboard is a crucial
CRM software feature that provides an overview of a business's sales activity and KPIs.
How to create a CRM dashboard
Your specific CRM platform will dictate the precise process of building and customizing your CRM dashboard. The features, functions and customizability vary among CRM systems, and most have drag-and-drop functionality to help you build a dashboard to meet your needs.
However, when building and customizing your CRM dashboard, you must include crucial elements that everyone can access at a moment’s notice. CRM dashboards typically include the following components:
- Sales pipeline: Your CRM dashboard should display your sales pipeline — the progress of all pending sales deals based on their pipeline stage. It should highlight in-progress deals, aging leads, lost deals and urgent needs. Often, your sales pipeline widget will appear as a set of horizontal bars showing the value of all deals in each stage of the pipeline (e.g., $10,000 in possible post-proposal sales).
- Newest leads and secured deals: CRM dashboards often present leads and deals in terms of the percentage of sales value they represent across all possible opportunities. In other cases, the dashboard might display a straightforward list of new leads and deals. With either setup, you’ll know that specific leads need immediate attention to convert to prospects. You’ll also see which deals have been closed and when.
- Sales team’s recent activities: Sales teams can log massive amounts of daily emails, calls, and other communications with prospects, leads and customers. Determining who has done what and when can be challenging. Your CRM dashboard can display all lead, prospect and customer communications centrally. Additionally, everyone can access leads’ website visits, social media interactions and more. Sales managers can identify gaps in their team’s approach and adjust their strategy accordingly.
- Urgent tasks: Like any good software interface, a CRM dashboard should include a list of pressing tasks and their deadlines. Your tasks should be a mix of manually entered objectives and tasks that your CRM has automatically designated as crucial. Typically, you’ll need to set up CRM workflows for your dashboard to auto-generate this data.
- KPIs: Your CRM dashboard should tell you the current values of the statistics you care about the most. Without a clear KPI display, your team might not know which tasks should come first.
Your
sales team's CRM software buy-in is crucial. Without listening to your team's needs and preferences, you could end up investing in a product no one wants to use.
CRM dashboard examples
Consider the following CRM dashboard examples from popular CRM platforms. While your solution’s appearance will differ, these examples can help you visualize a helpful dashboard interface. (We’ll provide additional CRM platform recommendations below.)
Salesforce CRM dashboard

This CRM dashboard example from Salesforce is filled with graphics that display key revenue figures and sales rep KPIs. It uses only blue, green and navy (except in the top-right widget) while leaving plenty of white space. This design and the inclusion of both top-level data (revenue) and more specific information (lead status by owner) help sales teams immediately grasp critical information.
Freshworks CRM dashboard

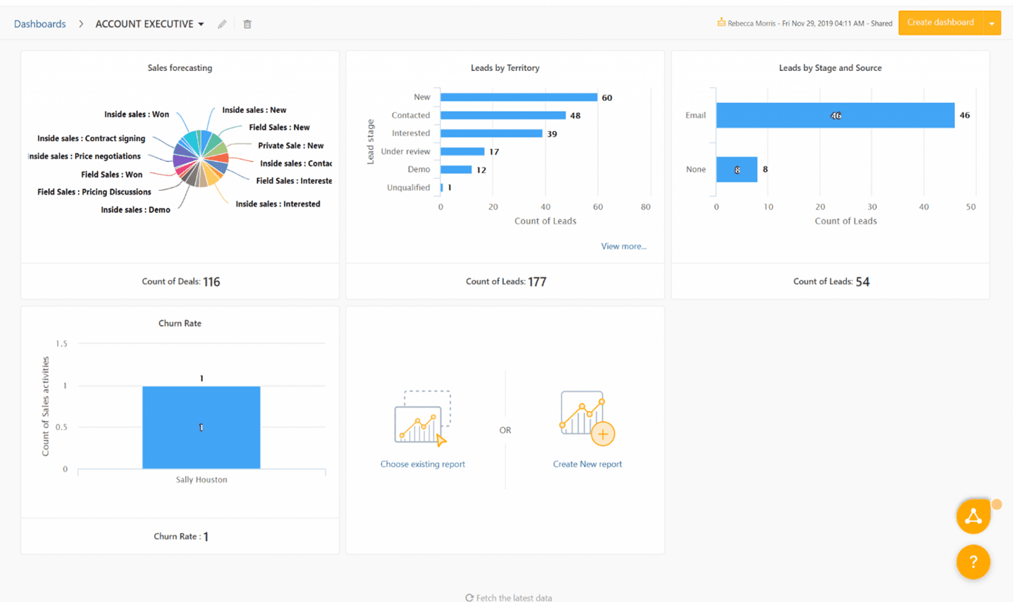
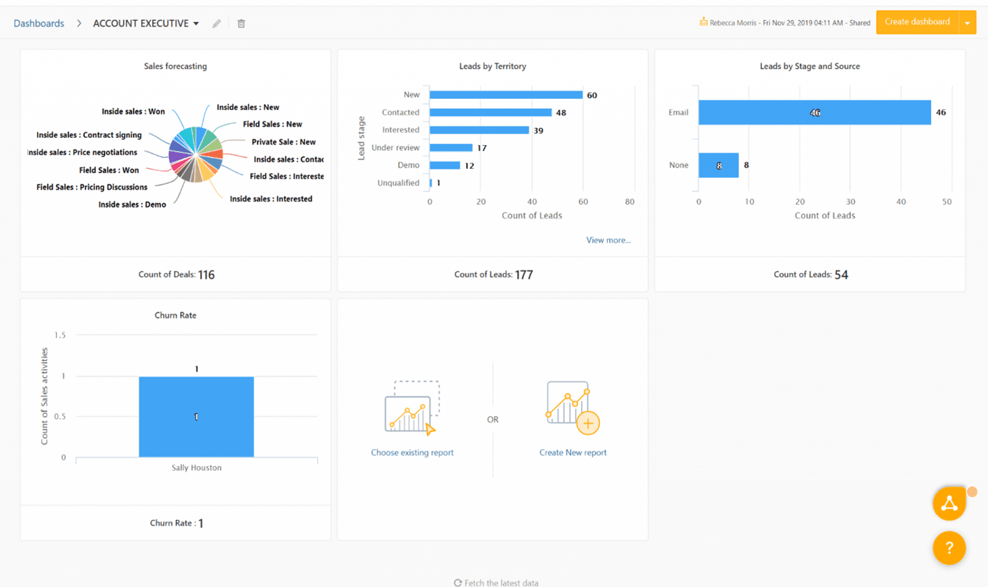
This CRM dashboard from Freshworks shows the company’s private, field and inside sales in a pie graph based on deal progress. Elsewhere, this dashboard uses only blue bar graphs and plenty of white space, adhering to basic CRM dashboard color and design principles. We particularly like the center-bottom tool for quickly adding new or existing reports.
HubSpot CRM dashboard

This CRM dashboard from HubSpot neatly displays deal pipeline graphics and figures. Through this dashboard, you can effectively implement filters to understand sales changes over several periods. The dashboard uses just one graphic and ample white space for a clean, intuitive feel. You can use this dashboard as a reference for designing a CRM dashboard with a strong emphasis on a narrow set of numerical KPIs.
To ensure a
successful CRM implementation, get your sales team's input on the primary dashboard design and the specific KPIs and channels to include.
What to consider when creating your CRM dashboard
Beyond the fundamental elements listed above, your CRM dashboard must be nuanced and focused on your organization’s unique situation and needs. Take these steps as you build your dashboard:
- Choose which KPIs to display. Displaying too many KPIs can be confusing and defeat the purpose of prioritizing sales goals. Include only the KPIs that are critical to your team’s success criteria. For example, you may want to display follow-up contact rates, the average sales pipeline duration, and lead response times.
- Determine your crucial sales goals and methods. Your CRM dashboard should reflect the business activities that relate directly to lead generation. For example, you may want to focus on your company blog’s engagement metrics, repeat purchases from current customers, or sales cycle durations for corporate prospects.
- Streamline your CRM dashboard’s appearance. CRM dashboards can house significant information, and you might feel tempted to go overboard on your dashboard design for the best results. Resist this temptation and keep things simple by maximizing white space on your dashboard and using no more than three colors in your graphics.
- Ensure your CRM dashboard is understandable. Smart design alone can’t save a CRM dashboard. Widgets in a user-friendly CRM dashboard must be arranged for quick exploration. They should also help your sales team understand the progress of each individual prospect along your sales pipeline. Contextualizing your prospects makes it far easier to sell to them.
- Continually improve your CRM dashboard. Your CRM dashboard is never truly finalized. You may be proud of its design and setup, but you still must commit to regularly testing and modifying it as needed. At least once per quarter, ask your team what is and isn’t working on your dashboard. Then, work alongside your sales reps to redesign it and increase your team’s chances for success.
Benefits of CRM dashboards
Here are some of the ways CRM dashboards can help teams:
- CRM dashboards keep teams on track. In-depth sales reports can be helpful for managerial oversight, but they’re not great immediate tools to help your sales team stay on pace to meet its goals. CRM dashboards convert CRM analytics to highly visual tools to present the information your sales reps need to understand current situations and immediate next steps.
- CRM dashboards streamline your team’s work. Generating in-depth sales reports takes valuable time. CRM dashboards are a shortcut that helps your team members quickly ascertain task priority; they don’t have to click through CRM software to research information and pull up reports. This function can save significant time.
- CRM dashboards update in real time. A CRM report is a static document that presents data for a given period. In contrast, a CRM dashboard reacts to events and instantly reflects changes in your data. Your team can build a dynamic sales strategy with recent KPI data instead of outdated numbers.
- CRM dashboards strengthen sales processes. CRM dashboards are especially powerful for guiding your sales team. They focus on the present, helping to bolster overall sales performance. A current picture of your sales pipeline and lead progress is far more meaningful to your team than data from an old report.
The best CRM software for creating CRM dashboards
All of the best CRM software platforms provide robust, customizable dashboard functionality, but it’s a good idea to get a hands-on demo or take advantage of a free trial to ensure you and your team like the interface. The following CRM systems are top options and great places to start your search:
- monday Sales CRM: monday Sales CRM is a highly customizable platform that can help you build bespoke dashboards that support your goals. Folders, boards and up to 50 columns give you ample room to manage groups and leads. The standard plan offers five dashboards per account. Read our monday Sales CRM review to learn about this platform’s dozens of time-saving templates in 19 categories, including sales and CRM, marketing, operations and project management.
- Pipedrive: Pipedrive is a sales-focused CRM with excellent group emailing and email marketing functionality. It allows you to launch as many as 100 emails per group via your dashboard. Our Pipedrive review explains how this solution’s emphasis on sales funnels, dealmaking and sales opportunities helps you create visual dashboards to keep sales teams apprised of their best opportunities.
- HubSpot: HubSpot has robust data customization and reporting functionality, allowing you to create reports and dashboards from various templates or build reporting tools from scratch to meet your organization’s unique needs. Our HubSpot review highlights this platform’s email and text marketing campaign tools, which you can launch straight from the central dashboard.
- Zendesk: Zendesk makes dashboard customization easy with drag-and-drop widgets. The main dashboard displays customer interaction stats, along with performance data, indicators and sales forecasting tools to help reps evaluate a deal’s “win likelihood.” Read our Zendesk review to learn about creating custom dashboards and sales workflows built around assigned tasks.
A dashboard makes the CRM
Your CRM software’s dashboard options play a significant role in the successful implementation of your CRM system and your sales team’s enthusiasm as they embrace this new tool. A well-designed CRM dashboard can keep your team on track and streamline project completion with real-time updates that help you continually fine-tune your strategy. Your company can enjoy improved sales as teams make better decisions based on up-to-date data.
Keep your dashboard design simple, understandable and fluid, and commit to regular adjustments to meet your changing needs. The best CRM dashboard is one that works for your team, so experiment with your options to create the best tool possible.
Elizabeth Crumbly contributed to this article.